Stop Guessing Where the
Smart Money Is.
Start Seeing It.
A complete trading system that detects market structure shifts, liquidity sweeps, order blocks, fair value gaps, and premium/discount zones — all from one unified, non-repainting engine.
30-Day Money-Back Guarantee
Try it risk-free. Not satisfied? Full refund, no questions asked.
Non-repainting. 3 studies. 5 SMC concepts. One unified engine.
The Problem With How Most Traders Use SMC
Running 5+ separate indicators
Each one uses its own swing detection engine. They disagree on pivots, generate conflicting signals, and slow down your platform.
Subjective analysis
Drawing order blocks by hand, eyeballing FVGs, guessing where premium and discount zones start. Different every time you look at the chart.
No systematic entry or exit rules
You see the concepts on the chart but there is no clear signal telling you when to enter, where to set your stop, or when to take profit.
Indicators that repaint
Signals that look perfect on historical charts but disappear or move in real time. You cannot trust your analysis or build a repeatable strategy.
The Unified SMC Trading System solves all of this with one indicator.
Backtested. Verified. Transparent.
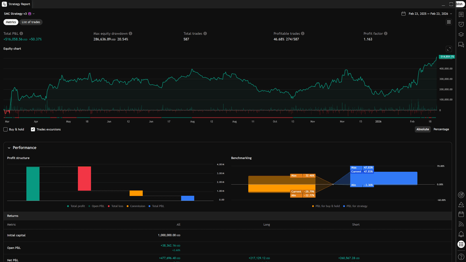
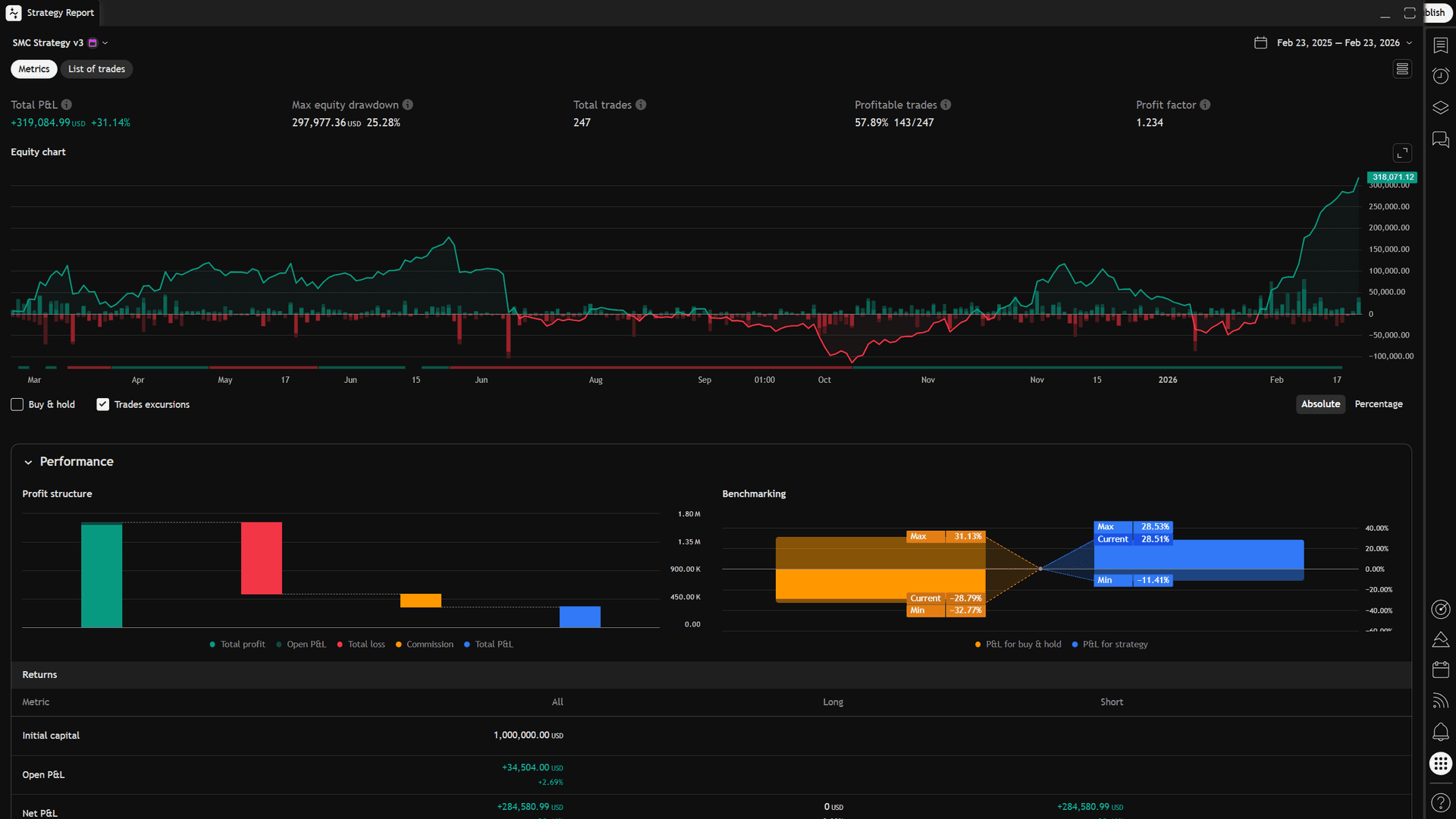
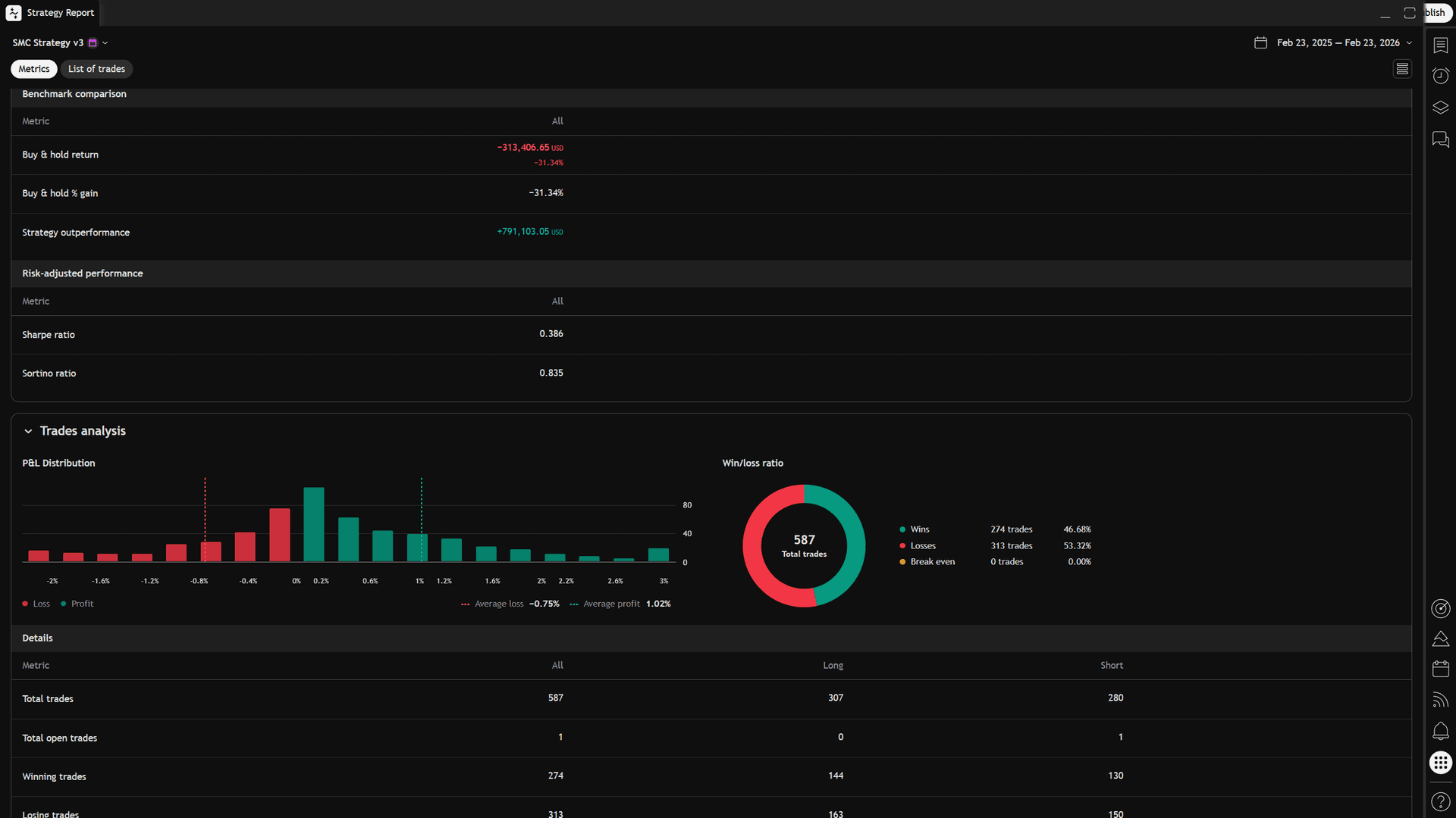
BTC/USD, 30-minute chart, 1 full year (Feb 2025 — Feb 2026). $1,000,000 starting capital. Commission included. Every signal non-repainting.
Short-Only (Conservative)
Long + Short (Full System)




Full strategy report from TradingView Strategy Tester. Settings and methodology documented in the included Strategy Guide.
Disclaimer: Past performance does not guarantee future results. Backtest results are based on historical data with default settings. Always validate on your own market and timeframe before trading with real capital.
Five Institutional Concepts. One Unified Engine.
Every module shares the same swing detection engine, so all signals are structurally consistent. No conflicts, no contradictions.
Market Structure
BOS / MSSDetects Break of Structure (trend continuation) and Market Structure Shifts (trend reversal) using confirmed swing pivots. Tells you the trend direction and when it changes.
Fair Value Gaps
FVG ZonesIdentifies demand and supply imbalance zones where price moved so fast it left unfilled gaps. These are magnets for price to return to.
Liquidity Sweeps
SWPDetects institutional stop hunts — bars where price wicks beyond a swing level to trigger stops, then reverses. High-probability reversal entries.
Order Blocks
OB ZonesMarks the last opposing candle before a structure break — institutional supply and demand zones where smart money built positions.
Premium / Discount
PD ZonesMaps where price sits within the current swing range. Buy at discount, sell at premium — the same framework institutions use.
Three Studies. Complete Coverage.
One ELD file installs all three studies. Each one gives you a different way to interact with the same unified SMC engine.
See Everything on Your Chart
All five modules rendered directly on your price chart — structure labels (BOS, MSS), colored order block and FVG zones, liquidity sweep markers, and premium/discount boundaries. Each signal includes context like “BULL MSS (DeepDisc)” so you know the trend shift happened at a deep discount — a high-probability entry.
- ✓Color-coded structure labels with P/D zone context
- ✓Order block and FVG zones drawn automatically
- ✓Liquidity sweep detection with volume confirmation
- ✓5 diagnostic plots for use in custom strategies


Scan Your Entire Watchlist
Six columns give you instant institutional context across 40+ symbols without opening a single chart. Sort by signal strength, volume ratio, or P/D zone to find the highest-probability setups in your universe right now.
- ✓Signal — MSS and Sweep detection across your watchlist
- ✓Direction & Trend — current market structure for each symbol
- ✓PDZone — Premium, Discount, or Equilibrium at a glance
- ✓VolRatio — volume spike detection for institutional activity
Know the Market Phase at a Glance
A clean 4-color system that tells you what matters on each bar, instantly. No labels to read, no subgraphs to check. Just color.

Available on Both Platforms
Each version is a complete standalone system. Buy the one that matches your trading platform.
EasyLanguage / ELD
- ✓Chart Indicator with drawing objects
- ✓RadarScreen 6-column scanner
- ✓PaintBar 4-color system
- ✓Single ELD file — installs all 3 studies
Pine Script v5
- ✓Full chart indicator with all 5 modules
- ✓PaintBar overlay built in
- ✓Backtestable strategy included
- ✓Configurable risk management and exits
Everything You Get
Built For Traders Who Want a System
Traders Without a System
You have been studying charts for months (or years) but still do not have a repeatable, rule-based approach. This system gives you one — with precise entry signals, exit rules, and a backtestable framework.
SMC / ICT Traders
You understand the concepts but spend too much time on manual analysis. This system automates the detection — Market Structure, FVGs, Order Blocks, Sweeps, P/D Zones — so you can focus on execution.
Indicator Simplifiers
You are running 5+ indicators that overlap, conflict, and clutter your chart. This replaces all of them with one unified engine that is structurally consistent across every signal.
Common Questions
Does this indicator repaint?
What markets and timeframes does this work on?
Can I backtest this strategy?
Why is this better than running 5 separate SMC indicators?
I am new to Smart Money Concepts. Is this for me?
What is included in the download?
Do I need both the TradeStation and TradingView versions?
How is this different from other SMC indicators on the market?
Stop Guessing. Start Trading With the Smart Money.
Five institutional concepts. One unified engine. Three studies. Complete documentation. Backtested and transparent.
30-Day Money-Back Guarantee
Try it risk-free. Not satisfied? Full refund, no questions asked.
Instant download. Full documentation included. Available for TradeStation and TradingView.